欢迎光临广州坤茂机电设备有限公司官网!
智能控制系统开发智能控制柜成套设备生产厂家-广州坤茂机电设备有限公司
全国咨询热线:13925047020
联系我们
13925047020

手机:13925047020

邮件:378189875@qq.com

QQ:378189875

地址:广州市沙太南路85号2楼上16-28房

产品应用案例

1、系统概述 建筑楼宇的发展,要求我们在设计的时候要考虑到10~30年的使用功能而不落后,同时能为未来的科学发展提供更好的应用条件。建筑的能耗管理,要求我们能使用高端的科学技术去实现和应用它。 能源管理系统通过对本项目的用电、用水以及空...

产品详情

1、系统概述

建筑楼宇的发展,要求我们在设计的时候要考虑到10~30年的使用功能而不落后,同时能为未来的科学发展提供更好的应用条件。建筑的能耗管理,要求我们能使用高端的科学技术去实现和应用它。
能源管理系统通过对本项目的用电、用水以及空调冷热量等计量数据进行监控,实现对综合能耗信息的集中管理及对楼内的机电设备进行监测、控制,从而管理机电设备运行状态、运行参数设置,最终达到设备管理、环境温湿度的舒适性控制、节能管理等功能,以致力于创造一个高效、节能、舒适、高性价比、温馨的办公购物环境。

2、系统技术要求

2.1系统架构

根据本项目建筑物设备分布特点选择分布式控制系统,实现就地控制,集中管理,既提高系统的稳定性,减少系统管线的投资,实现最大限度的最优比。根据相关要求和功能对各个独立分系统进行优化设计。
本项目能源计费系统网络传输分三层架构:
网络控制层采用TCP/IP协议,数据采集器支持双服务器,可以将省市必须上传的数据进行统一上传。同时将其他相关数据进入本地建筑能效监测平台。
现场层数据采集器需要支持RS485、M-BUS、LONWORKS等接口,支持各类标准的MODBUS、DLT-645等各类标准国家协议。
水表、电表作为前端设备在第三层。
(1)若物理接口为RS485接口通常符合通信协议ModBus或CJ/T-188协议,现场表具配置对应电源。
(2)若物理接口为M-BUS接口通常符合通信协议CJ/T-188协议,现场表具依靠通讯线供电。

2.2设计内容

电的能耗计量:
针对项目各区域、各楼层各用电回路电能耗数据进行实时监测,根据每个配电箱的电力回路的不同用途进行独立分类分项计量,根据电力远传仪表的数量和位置设置相应的电表数据采集器,然后通过采集器将所有电力回路能耗数据时时上传到本地和上一级能耗管理系统。
同时可实现对商铺和办公区域各用户电表进行远程读数、仪表计量故障检测等功能,结果可生成查询报表。对电量的使用数据进行综合的分析、统计、打印和查询等功能,并根据用户需要可选择不同样式报表的打印。运行数据可生成带用户编号的每户用量日报、月报,进行费用结算,并对异常用户给予警告。各项财务参数、计费方式等设置,按业主设置统计客户不同表使用量,按业主设置的财务参数、计费方式及根据不同表读数,自动计算客户应缴纳的费用实现收费单的打印,能做到分时、分户采用不同费率标准收费,为物业管理以及费用的收缴提供可靠的依据。
水的能耗计量:
根据设计院给水系统设计,结合建筑功能用水需求,设置用水计量装置进行能效监测计量。通过数据采集器将水能耗数据时时上传到本地和上一级能耗管理系统。
空调的能耗计量:
总冷/热水回路流量,总供回水温度,需独立计量区域的流量及供回水温度;需独立计量区域的空调箱及风机盘管等末端设备,在冷、热水管上分别安装能量计量装置;对集中式空调冷热源系统的冷/热水主管上设置能量计量

2.3系统技术要求

l  本系统的关键硬件设备是数据采集设备,本工程拟采用的数据采集器完全符合《国家机关办公建筑和大型公共建筑能耗监测系统建设相关技术导则》要求。主要特点是:
(1)数据采集器支持周期方式数据采集、固定时刻数据采集和当前时刻数据采集,并可接受数据中心通过数据管理平台下达的命令及相关设置。
(2)数据采集方式提供主动上报方式功能。主动上报是指数据采集器在根据事先设置的上报时刻自动发送数据。
(3)数据采集器具备单一电量数据采集、电流电压等多参数及多种能源消费数据采集多种系列产品,后者应支持同时对不同用能种类的计量装置进行数据采集,支持多种通讯协议接口,实现同时采集电能表(含单相电能表、三相电能表、多功能电能表)、水表、燃气表、热(冷)量表等多种参数的功能。数据网关支持多台计量装置设备进行数据采集。
(4) 数据采集器支持本地及远程Web配置功能,且配置信息可以导出。
(5) 数据采集器采用低功耗嵌入式设备,内嵌操作系统及128 M以上内存。具备内部时钟功能,可接收并执行校时等命令。具备存储不少于1年的能耗数据的容量。
(6) 数据采集器宜支持对计量装置能耗数据的初步解析运算功能。
(7) 数据采集器支持对数据采集系统故障的定位和诊断,并支持向数据中心上报故障信息。
(8) 数据采集器支持断点续传功能。
l  本系统采用成熟的Web软件技术和先进的体系架构实现,应用软件满足以下特点:
(1)采用Microsoft.Net或Java技术构建,与世界先进软件技术保持同步;
(2)网络版解决方案,全面支持B/S架构;
(3)全新友好的Web风格操作界面;
(4)多级数据保护技术与严密的逻辑设计,数据传输精确可靠,数据完整性不受系统断电及意外故障的影响;
(5)高度专业化设计,内容全面,业务流程清晰,操作过程简单易学;
(6)功能模块易用性强,可扩展性强,体系结构关联紧密;
(8)备选多种数据同步技术,系统灵活性强;

2.4系统功能要求

序号 功能项 功能模块 功能描述
1 数据采集层   数据采集采取定时自动模式
可根据用户事先设定的采集间隔自动进行数据采集和存储
数据采集采取多种系统安全性措施,如上层网络状态的侦测,下层仪表设备的故障判断与定位等。
数据上传采用导则要求的XML文件加密上传的方式,定时主动往中心服务器传输能耗数据
系统默认是15分钟上传一次
当采集器端网络出现临时故障时,采集器自身提供不少于30天的临时数据存储空间,并在网络再次恢复时,主动把未上传的数据传输到中心服务器,保证能耗数据的完整性。
2 数据存储层   数据存储区中存储的是按照数据抽取频率,把原始采集数据与楼宇基础信息、设备基础信息、报警规则信息结合处理后,形成节能监管平台系统实时监测、明细查询、报警提示所需要的原始明细数据。
各类数据的大批量加工即可不影响实时的数据采集,而只是在数据库上进行处理,同时也为各类明细查询显示提供给出数据源。
后台分析数据库中存储的是按照数据抽取频率,把数据存储区的基础数据按照统计、分析、比较功能的要求进行不同时间段的分类、汇总和折算。提高整个系统的运行效率,最大化缩短系统的响应时间。
各类数据的大批量加工不会影响到节能监管平台系统的查询响应速度,只是在数据库内进行处理
处理后的结果可以让系统根据用户的需求直接进行调用,大大减少系统页面功能的计算工作量,提高整个系统的运行效率,最大化缩短系统的响应时间
3 数据展示层 可再生能源 平行于太阳能采集器的太阳辐射度、室外温度
集热系统进、出口温度
集热系统循环流量
辅助热源耗能量
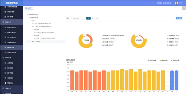
配电监测模块 提供实时曲线分析界面,通过调用相关回路实时曲线界面分析该回路当前的负荷运行状况。
 
电力参数监测 可实时和定时采集现场设备的各电参量及开关量状态(包括三相电压、电流、功率、功率因数、频率、电能等)
电力平衡分析 通过监测输入电量和输出电量,系统实时监测整个配电系统的不平衡率
 
峰谷电分析 通过尖峰平谷电监测,发现企业建筑用能密集时段,合理安排企业建筑生活生产,推行尖峰平谷用电制度实现节约用能
分项能耗监测 通过选择建筑和能耗类型对各建筑物电能或各分项用电(其中包括水、柴油、汽油、碳排放)进行数据汇总,做出上期总值、本期总值、变化率和变化曲线,以及能耗同比分析或环比分析。查询日期可精确到日、周、月、年或自定义。
区域能耗监测 通过选择区域和能耗类型对各建筑物电能或各分类能耗(其中包括水、电、气、暖)进行数据汇总,做出上期总值、本期总值、变化率和变化曲线,以及能耗同比分析或环比分析。查询日期可精确到日、周、月、年或自定义。
能耗排名 通过选择建筑、能耗类型、统计类型、排序方式各建筑物电能或各分类用电(其中包括水、能量等)进行数据统计做出柱形图,清楚的了解各个建筑的电能或分项电能的基本耗能情况,并作出排名分析。
 
能耗指标 通过选择建筑和能耗类型对各建筑物电能或各分类用电(其中包括水、能量等)进行数据分析,作出实际值和指标值的分析曲线。查询日期可精确到日、周、月、年或自定义。实时了解和掌握建筑任意时间或时间段的耗能情况,并作出指标分析。
能耗预警 对仪表的实时状态进行监控,对数据异常或仪表故障实时报警提示并生成报警记录和操作记录,实现电流电压越限报警。
节能控制功能模块 可以通过联网温控器对大楼空调进行节能管理。还可以通过带485通讯模块DDC,配合智能楼宇进行电梯、照明、给排水等能耗节能管理
能耗报表 主要包含总能耗报表、区域能耗报表和设备能耗报表,可定制其他报表
 
预付费功能 可以实时监测具体表具实时数据,完成数据实时跟踪核对,以直观方式展现;可自定义水电单价;水电表低电量进行报警,可设置透支费用,并以邮件或短信等方式通知用户;可扩展支持远程预付费,欠费断电功能;支持恶性负载识别;
    能耗运维 采用“互联网+运维服务”先进模式,通过移动客户端(微信)的方式为系统每个设备设立单独二维码标识,每个二维码可独立编写设备安装信息、设备厂家、设备型号、设备技术参数信息、设备巡检记录,为每个项目建立运维档案,制定合理运维计划
 
  系统开放性和可扩充性要求   通过丰富的内置软件接口(免登陆,HTTP+JSON等)与第三方系统无缝集成
 

3、系统功能介绍(B/S

系统具备能耗数据实时采集和通讯、远程传输、自动分类统计、数据分析、指标比对、图表显示、报表管理、数据储存、数据上传等功能。软件要求提供软件著作权登记证书。

3.1系统总揽功能模块

全面、实时查看能源管理平台管理范围内各建筑物的总能耗、碳排放量及各分类能耗(电量、水耗量、燃气量、集中供热耗热量、集中供冷冷量、可再生能源等)数据;实时了解各分类能耗数据的日环比、周环比、月环比情况;实时查看管理范围内建筑物所在地天气情况及趋势、空气的洁净度。
实现了实时掌握整个系统的基本情况以及耗能情况。

3.2系统基础配置功能模块

能耗监测系统平台“基础配置”功能主要包含区域配置管理、采集器管理、计量器具管理、部门管理、账户权限管理。
(1)区域配置管理
通过录入建筑信息的基本概况,对项目名称、项目属地、建设单位、建筑技术类型、建筑总面积、项目地址等信息进行统一管理。
(2)采集器管理
可创建各设备设施基本信息、操作说明书、操作人员维护保养记录、运行记录、耗能状况图表。
(3)计量器管理
主要功能为新增、删除计量器具(包含智能电表、远传水表、能量表、联网温控器、各种传感器等)。定义各个计量器具得名称、所属采集器、计量器具类型、计量器具型号、计量器具安装位置等信息。
(4)部门管理
主要功能为新增、删除部门,定义部门从属关系。
(5)账户权限管理
具体包括:添加用户、编辑用户、删除用户、密码设置等功能。

3.3配电分析模块

能源管理平台“配电分析”功能模块通过对建筑物低压配电房安装分类和分项能耗计量装置、直接数字控制器、各类传感器及变送器,通过数据采集器实时采集能耗数据、环境参数、重点耗能设备运行参数等数据信息,并直接上传至数据中心或经地市级数据中心(或数据中转站)。
(1)电力参数监测功能
可实时和定时采集现场设备的各电参量及开关量状态(包括三相电压、电流、功率、功率因数、频率、电能、开关位置、设备运行状态等)

(2)电力平衡分析功能:
通过监测输入电量和输出电量,系统实时监测整个配电系统的不平衡率

(3)运行监测分析功能:
提供实时曲线分析界面,通过调用相关回路实时曲线界面分析该回路当前的负荷运行状况。




(4)峰谷电分析功能:通过尖峰平谷电监测,发现企业建筑用能密集时段,合理安排企业建筑生活生产,推行尖峰平谷用电制度实现节约用能

(5)实时数据监测功能:实时显示各大楼的水、电、暖三种能源的实时仪表读数

3.4能耗监测模块

(1)分项能耗监测功能
通过选择建筑和能耗类型对各建筑物电能或各分项用电(其中包括水、柴油、汽油、碳排放)进行数据汇总,做出上期总值、本期总值、变化率和变化曲线,以及能耗同比分析或环比分析。查询日期可精确到日、周、月、年或自定义。

(6)区域能耗监测功能
通过选择区域和能耗类型对各建筑物电能或各分类能耗(其中包括水、电、气、暖)进行数据汇总,做出上期总值、本期总值、变化率和变化曲线,以及能耗同比分析或环比分析。查询日期可精确到日、周、月、年或自定义。

(7)能耗排名功能
通过选择建筑、能耗类型、统计类型、排序方式各建筑物电能或各分类用电(其中包括水、能量等)进行数据统计做出柱形图,清楚的了解各个建筑的电能或分项电能的基本耗能情况,并作出排名分析。

(8)能耗指标功能
通过选择建筑和能耗类型对各建筑物电能或各分类用电(其中包括水、能量等)进行数据分析,作出实际值和指标值的分析曲线。查询日期可精确到日、周、月、年或自定义。实时了解和掌握建筑任意时间或时间段的耗能情况,并作出指标分析。

 

3.5能耗预警功能

对仪表的实时状态进行监控,对数据异常或仪表故障实时报警提示并生成报警记录和操作记录,实现电流电压越限报警。

3.6节能控制功能模块

可以通过联网温控器对大楼空调进行节能管理。还可以通过带485通讯模块DDC,配合智能楼宇进行电梯、照明、给排水等能耗节能管理。
l  实现空调开、关控制;锁定控制;
l  远程设定室内温度;显示室内温度;
l  远程控制控制风机三速;显示实际工作风速;
l  远程制冷、制热及通风模式设定;
l  时钟功能;完成远程定时控制及四时段定位控制功能。

3.7统计报表功能模块

能耗管理平台“统计报表”功能主要包含设备能耗报表、区域能耗报表、总体能耗报表和计费报表。

3.8预付费功能模块

(1)权限管理
系统应具有严格的操作员管理及操作员权限管理。
系统对操作员以身份进行划分,对不同身份的操作员授以不同的操作权限,系统管理员具有最高权限,可对其他操作员进行权限管理。
(2)系统参数设置
为了配合管理,系统需具备集中的参数设置电表,各类参数集中配置管理;针对房间、表具等具备共性的参数设置必须提供个别、批量操作功能;如果这些参与与硬件相关联,系统也必须支持对硬件设备个别、批量操作。
(3)查询、报表功能
ü  面向客户查询功能,学生仅限查询自己相关寝室电使用情况和缴费信息;
ü  系统与定义的报表至少要求包括日、月、年的各部分汇总统计报表、各类财务操作明细,汇总报表等;各类异常信息报表等;
(4)单价设置
ü  系统支持一表一价的设置;
ü  系统支持单价变更的批量处理,且具备合理的余量处理机制。
(5)预付费功能
用户应首先到指定购电处购电,售电计算机将在十秒钟内自动将数据发送到各个用电单元
(6)实时监控功能
ü  系统具备对电表统一进行实时监控的功能,同一页面显示;
ü  监控内容至少包括当前计量读数、各种状态信息(例如各种原因的开关控制)等;人工读取、设置参数和各类控制操作及状态变化页面响应时间不大于3s;
ü  支持各类批量操作,至少包括参数批量设置、批量开关控制等。
(7)低电量提醒功能
电量低于某警戒值提醒用户缴费
(8)负载控制功能
当用户使用了管理方基于安全用电考虑而禁止的电器设备时,系统将自动断开该回路;
(9)定时控制功能
管理方可以根据自身管理需求,对用户用电时间进行定时控制,系统共有多个定时器,定时类型多样,可按不同的日期和不同的用户组别分别进行控制其开、关。

3.9系统运维模块(运维牛云平台)

采用“互联网+运维服务”先进模式,通过移动客户端(微信)的方式为系统每个设备设立单独二维码标识,每个二维码可独立编写设备安装信息、设备厂家、设备型号、设备技术参数信息、设备巡检记录,为每个项目建立运维档案,制定合理运维计划,
通过移动客户端(微信)实现一键报修,对故障设备物业人员只需要通过微信扫一扫功能就可以报修。在报修时报修人员还可以一键发送故障现象,解决了以往传统设备维护找不到相应人员及由于物业人员水平不到位错报误报的问题。平台会根据物业人员的报修自动检测到设备安装的各类信息,在确实设备存在问题的情况下,平台会自动选择附近最合适的工程师进行上门服务,减少了维修周期。同时如果需要跟换设备的话,平台会根据报修时检测到设备信息对应安排相同型号的设备,同时在设备发出前及时下载和现场相同的程序等信息,避免了由于相关文件的丢失等问题不能及时维修的问题。同时移动客户端还提供各种节能知识讲义,方便后期物业人员对产品维护和保养知识的学习。

 
TAG:能源管理系统

产品推荐/ RELATED PRODUCTS