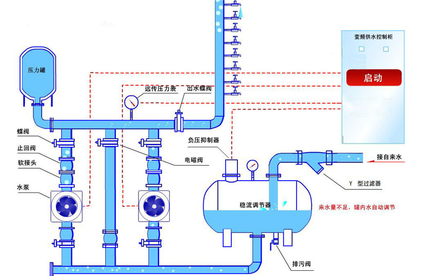
恒压供水变频控制柜原理
变频恒压供水系统原理: 主要有PLC、变频器、压力变送器、液位传感器、动力及控制线路以及泵组组成。用户通过控制柜面板上的触摸屏、指示灯和按钮、转换开关来了解和控制系统的运行。通过安装在水泵出水管网上的压力变送器,把水管压力信号变成4~20mA标准信号送入PLC中,经 PID运算与给定压力参数进行比较,得到4~20mA(0-10V)参数,然后送至变频器。控制系统由变频器控制水泵的转速以调节供水量,根据用水量的不同,变频器调节水泵的转速不同、工作频率也就不同,在变频器设置中设定一个上限频率和下限频率检测,当用水量大时,变频器迅速上升到上限频率,此时,变频器输出一个开关信号给PLC;切换到工频运行该水泵(一拖二或一拖多台水泵会跳到下一级水泵变频运行)当用水处于低峰时,变频器输出达到下限频率,变频器也输出一个开关信号给PLC;切换工频运行的水泵为变频低速运行。两个信号不会同时产生。当产生任何一个信号时,信号即反馈给PLC,PLC通过设定的内部程序驱动I/O端口开关量的输出来实现切换交流接触器组,以此协调投入工作的水泵电机台数,并完成电机的启停、变频与工频的切换。从而使系统管网的工作压力始终稳定,进而达到恒压供水的目的。





粤公网安备 44010602011516号